生物質氣化系統
生物質氣化系統
發布日期:2025-08-04
★產品介紹:
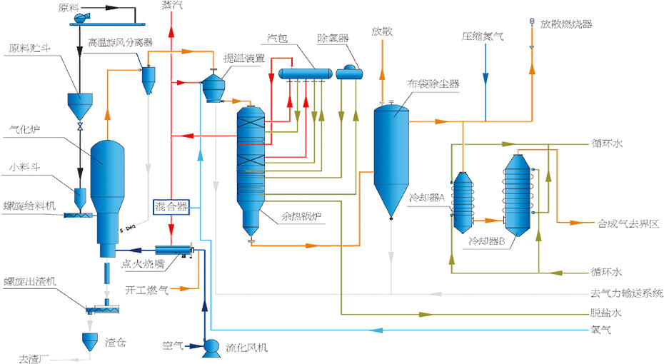
生物質氣化技術是以生物質(秸稈、畜禽糞污等農林廢棄物)作為氣化原料,通過純氧氣化,經提溫、余熱回收、除塵、脫硫等工藝處理,產生合成氣,可作為制綠色甲醇的原料氣。目前主要應用于碳基資源(生物質、RDF、糞污等)領域。
★工藝特點:
? 氣化爐結構采用擴徑式設計,增加物料在爐內的停留時間,焦油含量低、轉化效率高。
? 采用POx提溫裝置,溫度可達950~1050℃,使焦油、甲烷和碳進一步分解和轉化。
? 進料位于氣化爐底部濃相區,可使物料充分混合和反應。


皖公網安備 34050402000432號